全自动洗铝槽控制原理

已锁定

俊嘉机械

  • 帖子

    17
  • 精华

    0
  • 被关注

    20

论坛等级:侠士

注册时间:2008-05-23

普通 普通 如何晋级?

全自动洗铝槽控制原理

728

6

2017-04-22 14:23:11

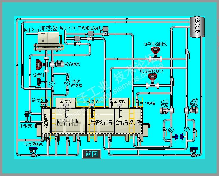
全自动洗铝槽控制画面

  1. 一级自动控制脱铝浓度,PID控制浓度自动添加浓碱

  2. 两级自动控制清洗槽浓度,PID电导率检测浓度高放水并添加纯水。

全自动洗铝槽控制原理 已锁定
编辑推荐: 关闭

请填写推广理由:

本版热门话题

SIMATIC WinCC / Panel

共有32980条技术帖

相关推荐

热门标签

相关帖子推荐

guzhang

恭喜,你发布的帖子

评为精华帖!

快扫描右侧二维码晒一晒吧!

再发帖或跟帖交流2条,就能晋升VIP啦!开启更多专属权限!

  • 分享

  • 只看
    楼主

top
X 图片
您收到0封站内信:
×
×
信息提示
很抱歉!您所访问的页面不存在,或网址发生了变化,请稍后再试。