在***里有人发关于Grafana在数控应用论文,看了后数控不懂,Grafana我也不懂。
但是Node-RED读取PLC数据我做过,数据库的读取写入我也会,我要做的就是把数控变为PLC,再学习下Grafana就可以了。
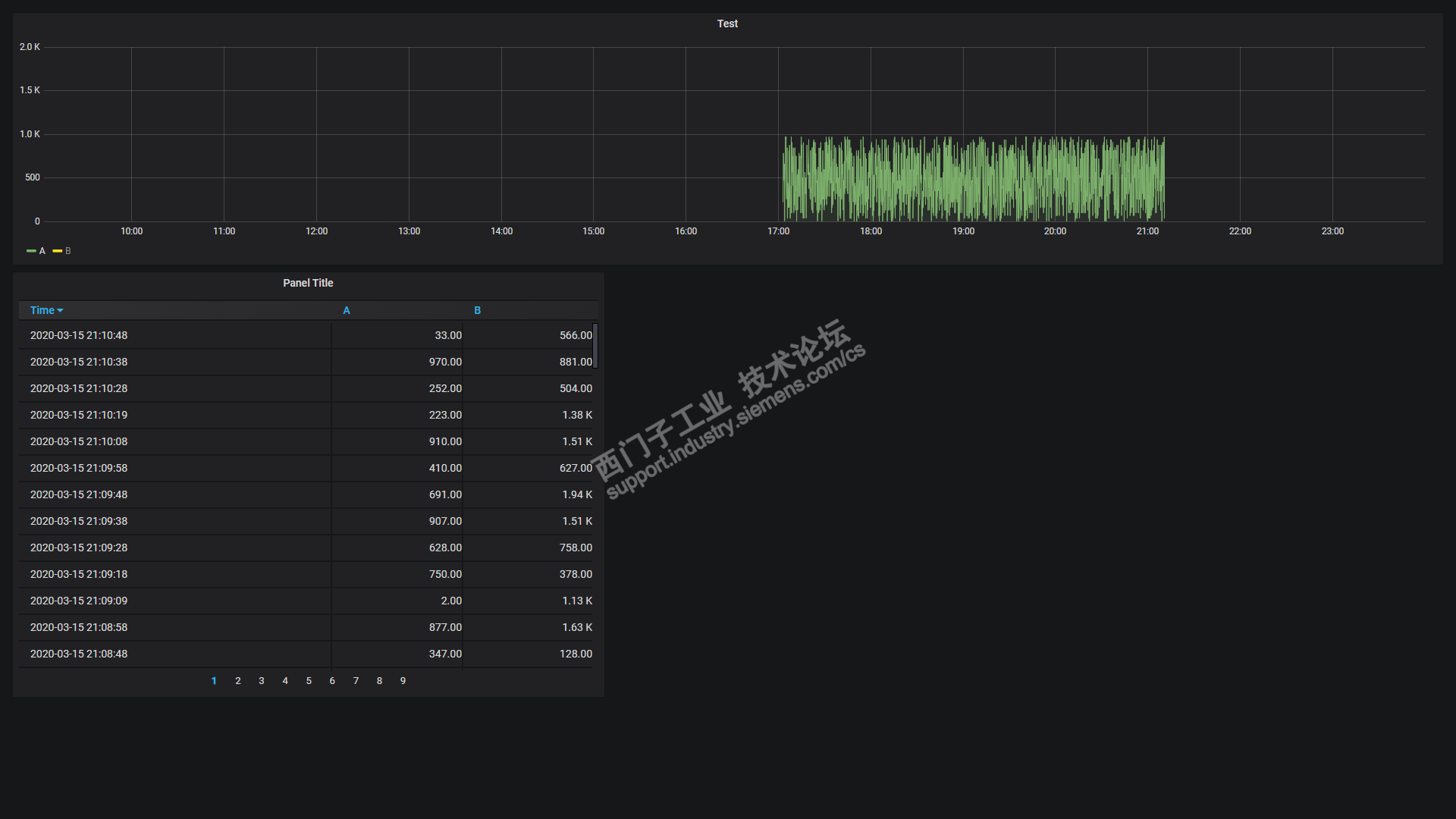
我采用的是C#通过snap7读取数据,间断性存入MySQL中,通过Grafana展示出来。
1.关于Grafana说明
Grafana是通过WEB显示的。
https://grafana.com/
2.通过LGF生成随机数

3.通过Snap7读取PLC数据

4.存入MySQL数据库

5.通过Grafana读取并显示图表


之前用Javascript读取PLC数据,存入数据库,并显示出来。Grafana相比更加漂亮。
http://www.ad.siemens.com.cn/club/bbs/post.aspx?a_id=1608570&b_id=50&s_id=76&num=8#anch