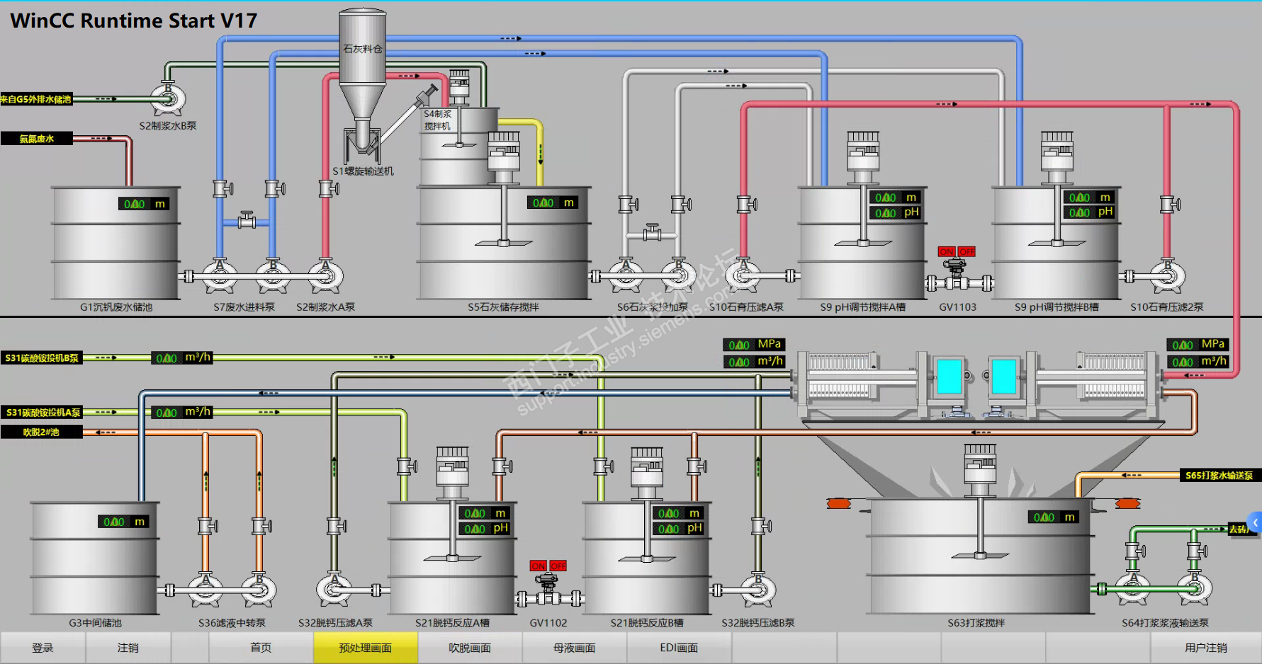
TIA WinCC Runtime Professional V17 项目画面分享

已锁定

O表哥O

  • 帖子

    16
  • 精华

    0
  • 被关注

    0

论坛等级:游侠

注册时间:2009-03-24

普通 普通 如何晋级?

TIA WinCC Runtime Professional V17 项目画面分享

2337

8

2022-03-22 13:05:18


20220322


TIA WinCC Runtime Professional V17 项目画面分享 已锁定
编辑推荐: 关闭

请填写推广理由:

本版热门话题

SIMATIC WinCC / Panel

共有32971条技术帖

相关推荐

热门标签

相关帖子推荐

guzhang

恭喜,你发布的帖子

评为精华帖!

快扫描右侧二维码晒一晒吧!

再发帖或跟帖交流2条,就能晋升VIP啦!开启更多专属权限!

  • 分享

  • 只看
    楼主

top
X 图片
您收到0封站内信:
×
×
信息提示
很抱歉!您所访问的页面不存在,或网址发生了变化,请稍后再试。